


湿法锅炉脱硫除尘器,锅炉脱硫除尘器,锅炉脱硫塔是采用碱性浆液或溶液作为吸收剂在吸收塔内对含有SO2的烟气进行喷淋洗涤,使SO2和吸收剂反应生成亚硫酸盐和硫酸盐。
湿法锅炉脱硫除尘器,锅炉脱硫除尘器,锅炉脱硫塔 湿法烟气脱硫工艺包括石灰石(石灰)—石膏法、氧化镁法、双碱法、氨法等。湿法脱硫技术稳定,操作简单,多数燃煤电厂采用湿法脱硫技术。
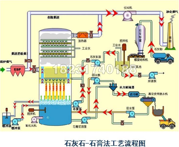
湿法石灰石 - 石膏法是将石灰石粉制成浆液,在吸收装置中将烟气中的SO2脱除而副产石膏的方法,该方法是目前应用多的一种烟气脱硫( FGD )方法。
( 1 )脱硫 ,
( 2 )技术稳定性高 ,
( 3 )对煤种的适应性不错,
( 4 )吸收剂资源多,
( 5 )脱硫副产物便于综合利用
( 6 )占地面积小,运行费用低
主要适合于 40t/h 以上锅炉的烟气脱硫。
湿式石灰石/石灰-石膏法原理:

脱硫过程:

双碱法脱硫系统:

为了改进石灰/石灰石法容易结垢和堵塞的缺点,发展了双碱法。该法先用可溶性的碱性清液作为吸收剂吸收,然后用石灰乳或石灰对吸收液进行。
反应如下:脱硫过程

氨法脱硫:

氨是一种碱性吸收剂,利用氨的这一特性,以水溶液中的NH3和SO2反应为基础用氨水将废气中的SO2脱除,生成亚硫酸氢铵和亚硫酸铵溶液,经氧化后硫酸铵溶液,进而干燥硫胺产品。
订货须知:
1 、产生粉尘的工艺设备和工况。例如:粉尘性质、排风量、粉尘产源面积及相关参数。
2 、相关工艺参数,如:气体的温度、含尘浓度、物浓度、无机物浓度、产气源位置、面积等。
3 、处理粉尘的物理性质:温度、性质、自燃性和爆炸性等化验报告。
4 、生产车间的房屋建筑和生产设备的布置方位以及车间外的地理环境。
5 、提出装配形式的要求,如出风口、塔体定位等平面布置方位。
6 、增购其他辅机和配件,例如:风机,当订购风机时,需注明型号、规格、转速、风量、风压、出口方向和电机功率等参数,若需订购管道、吸气罩、烟囱等,需提供相关的图纸,另外是否需订购部分滤料作为备件需提供数量。
7 、是否需要委托本公司代办选型、设计、运输及安装等事宜。
山西锅炉脱硫除尘器 辽宁锅炉脱硫除尘器

